一个悄然崛起的国产开源项目

GitHubDaily 2023-06-15 10:06 发表于广东

公众号关注 “GitHubDaily”

设为 “星标”,每天带你逛 GitHub!


图片

众所周知,在运维可视化管理面板问世之前,服务器的运维管理主要依赖命令行操作,但是这种方式对于普通人来说,晦涩难懂,相对复杂,因此,服务器运维常被认为是只有专业人员才能应对的工作。

然而,随着各种 UI 界面化操作的面板工具的出现,服务器管理门槛大幅降低。相比纯命令行操作,使用 UI 界面进行键鼠操作更容易上手,管理逻辑也更清晰,对非专业人士和运维新手更加友好。

目前在国内,很少有同时具备免费安全易用持续更新特点的运维管理面板。

为了找到一款足以满足以上需求的开源项目,着实费了我不少功夫,终于,我在 GitHub 上找到了这款于今年 3 月刚发布的 Linux 运维管理面板:1Panel

图片

该项目仅发布三个月,便在 GitHub 斩获 5000 Star,增长速度有点恐怖。

GitHub:https://github.com/1Panel-dev/1Panel

图片

我上手试用了一下,发现该工具 UI 设计让人感觉十分舒适,运维管理逻辑合乎国人思维模式,操作易上手,协助用户通过 Web 浏览器轻松管理 Linux 服务器。

下面我就带大家了解一下,这款开源的运维管理面板都有哪些让人眼前一亮的特点。

一键安装,开箱即用

1Panel 支持在线一键安装。比如对于 CentOS 系统,在服务器执行以下命令即可完成安装:

curl -sSL https://resource.fit2cloud.com/1panel/package/quick_start.sh -o quick_start.sh && sh quick_start.sh

安装完成后,便可通过浏览器(http:// 目标服务器 IP 地址:目标端口 / 安全入口)访问安装好的 1Panel。

1Panel 开源项目目前以月度为单位进行持续迭代,当有新版本发布时,在 1Panel 的 Web 控制台页面右下角点击 “检查更新” 链接即可轻松进行在线升级。

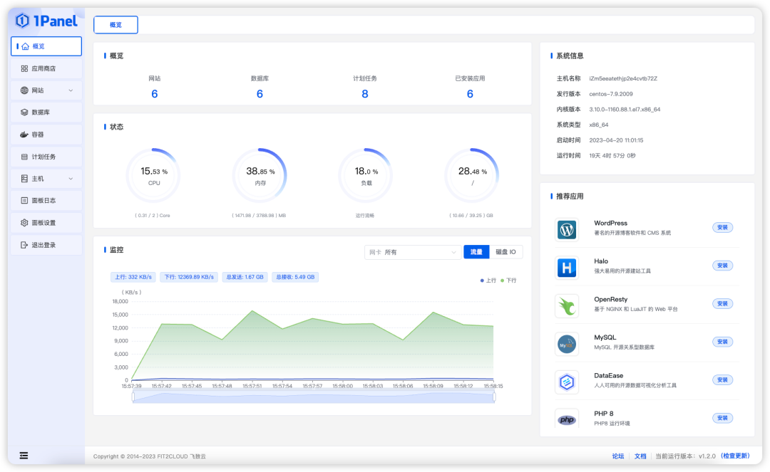
界面清晰简洁,全方位管理服务器

有了这款工具,用户便可以通过 Web 浏览器来管理 Linux 服务器。

1Panel 将常用的 Linux 命令封装成基于 Web 的功能,例如了解服务器运行状态(如 CPU、内存、磁盘 IO、网络 IO 等监控数据)、文件管理、数据库管理、容器管理等。

大部分运维管理操作无需编写命令行,1Panel 提供简洁友好的交互体验,只需进行简单的鼠标点击和键盘操作即可完成,真正做到了人人皆可管理 Linux 服务器。

图片

几分钟上线一个网站

1Panel 拥有强大的建站功能,用户可以在 1Panel 面板的协助下快速建立自己的个人博客或者公司网站。

1Panel 的应用商店提供了 WordPress、Halo 等几款主流建站工具供你选择。Halo 是一款功能强大且易于使用的开源建站工具,配备了丰富的模板和插件,可帮助你快速构建理想的网站。

实际上,用户不借助 1Panel 面板也可以通过 Docker 或直接在服务器下载安装这几款建站工具。但借助 1Panel 的帮助,可以省去许多繁琐复杂的安装步骤,简化下载和安装的过程,只需填写基本信息即可轻松完成建站操作。

此外,1Panel 也极大地简化了网站域名绑定、SSL 证书配置、反向代理等复杂配置,让人人都可以轻松建站。

图片

多种防护,安全可控

1Panel 项目采用 Golang 语言编写,并通过容器来部署和管理各类应用,从而将系统对外部的漏洞暴露面控制在最小范围内。

1Panel 内置了 Firewalld 和 UFW 两款防火墙软件,确保服务器的安全性。用户也可以在 1Panel 中创建自定义的端口规则和 IP 规则,以应对潜在的恶意攻击。

为了确保服务器的安全性,1Panel 提供了多种身份验证方式,包括登录认证、两步验证、安全入口、域名绑定和 IP 授权等。

这些措施能够有效验证访问服务器的用户身份,将未经授权的访问者拒之门外,防止数据泄露,维护服务器的安全性。

数据备份,一键恢复

为了确保数据的安全性,防止数据丢失,1Panel 提供了以下功能:

用户可以在计划任务中设置定时任务,包括网站、数据库或文件目录的备份,并支持将备份数据存储至云端。

此外,一键恢复功能也可用于在需要时方便地恢复备份数据,从而避免了服务器运维中数据丢失所带来的后顾之忧。

写在最后

综合体验下来,1Panel 可以算得上是一款出色的开源 Linux 面板工具。

在 1Panel 面板中,包含了许多实用功能,如应用商店、建站、证书申请、数据库管理、容器管理、防火墙配置和安全审计等,而这些功能都是开源且免费的,基本可以满足一般服务器管理的需求。

1Panel 的用户界面 (UI) 也非常现代化,即使对于新手来说,他们也可以自己摸索并理解其操作逻辑;而不像其他一些过于复杂的面板工具,让普通用户一看就觉得云里雾里,只能成为服务器运维专家的玩物。

目前,1Panel 项目还是 GitHub 上崭露头角的新星,在根据 GitHub 用户提出的问题 (Issue) 的指导下,每月快速迭代发展。关于它未来的发展,大家可期待一下。

最后再放一下 1Panel 的相关网站资源,供大家深入学习:

GitHub:https://github.com/1Panel-dev/1Panel

官网:https://1panel.cn/

收录于合集 #开源项目
 86
上一篇3 个令人惊艳的 AI 项目,开源了!

微信扫一扫
关注该公众号